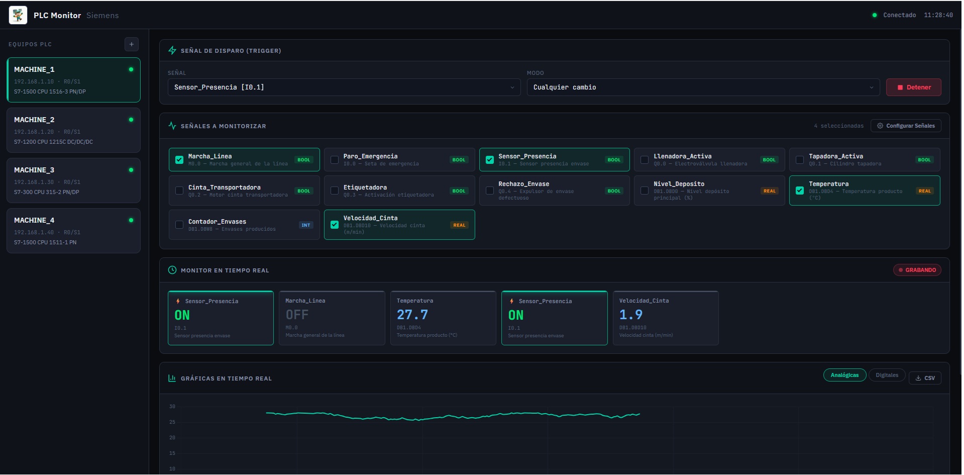
Real-time PLC status monitoring
centralized home automation system
DESIGN 3D
Payment system in commerce
Diagnostic system can-bus
Invoicing with internal controls, audit trail and exports.
Application for the administration and management of digital keys
Centralize cameras and show a demo with a sample video.
Planning, assignment and work-order tracking with traceability.
Ejemplo de trazabilidad en proceso productivo
No results for these filters.
We use essential technical cookies for site functionality and, with your consent, analytics cookies to improve your experience. Learn more.